lemon-mirror:
Home >> Hyundai >> 2002 >> Accent GL Hatchback L4-1.6L >> Repair and Diagnosis >> Powertrain Management >> Computers and Control Systems >> Engine Control Module >> Diagrams >> Electrical Diagrams

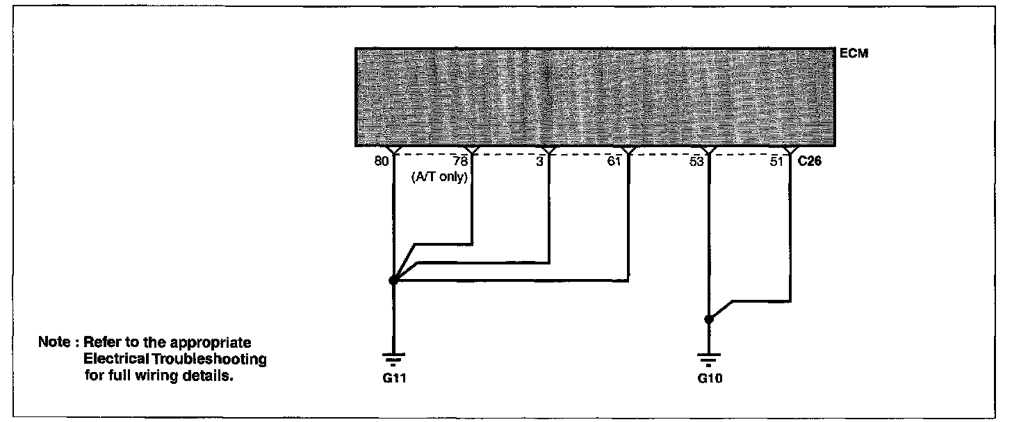
Electrical Diagrams

Circuit Diagram: