lemon-mirror:
Home >> Hyundai >> 2000 >> Tiburon L4-2.0L >> Repair and Diagnosis >> Powertrain Management >> Computers and Control Systems >> Knock Sensor >> Testing and Inspection

Knock Sensor: Testing and Inspection




The knock sensor is attached to the cylinder block and senses engine knocking conditions.

A knocking vibration from the cylinder block is applied as pressure to the piezoelectric element. This vibrational pressure is then converted into a voltage signal which is delivered as output. If engine knocking occurs, ignition timing is retarded to suppress it.

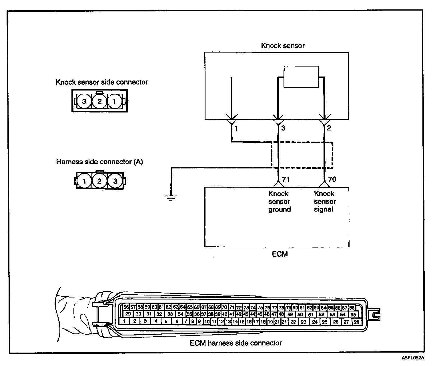
Circuit Diagram:






Harness Inspection Procedure (Steps 1 - 2):






SENSOR INSPECTION




1. Disconnect the knock sensor connector.
2. Measure resistance between the terminal 2 and 3.

Standard value about 5 MOhms [at 20 °C (68 °F)]

3. If the resistance is continual, replace the knock sensor.

Tightening torque
knock sensor: 16 - 28 Nm (160 - 250 kg.cm, 11.8 - 18.4 lb.ft)

4. Measure the capacitance between the terminal 2 & 3.

Standard value: 800 - 1600 pF

Troubleshooting Procedures:






TROUBLESHOOTING HINTS
When knock sensor signal is abnormally low.